Yüksek Performanslı, Güvenilir DNS Altyapısı
PowerDNS tabanlı global DNS sunucu hizmetimiz ile domain'lerinizi yönetin, DNS kayıtlarınızı kolayca düzenleyin ve yüksek erişilebilirlik sağlayın.
Endüstri standardı PowerDNS ile güvenilir ve hızlı DNS çözümleme.
Sezgisel arayüz ile domain ve DNS kayıtlarınızı kolayca yönetin.
PCI DSS uyumluluğu, web güvenliği ve SSL yönetimi için kapsamlı araçlar
Ödeme sayfalarınızdaki tüm scriptleri izleyin, değişiklikleri anında tespit edin. Otomatik envanter, onay sistemi ve uyumluluk raporları.
HTTP başlıkları, SSL/TLS yapılandırması, cookie güvenliği ve sunucu güvenlik ayarlarını kapsamlı şekilde analiz edin.
Let's Encrypt entegrasyonu ile otomatik SSL sertifikası oluşturma, yenileme ve izleme. Wildcard SSL desteği.
IP adreslerinizi ve domainlerinizi popüler kara listelerde kontrol edin. Otomatik izleme ve uyarı sistemi.
Tier III scrubbing merkezleri, katman-3/7 imzaları ve otomatik WAF politikalarıyla volumetrik saldırıları temizleyip yalnızca güvenli trafiği veri merkezlerinize geri taşıyoruz.
Volumetrik ve protokol bazlı saldırıları global scrubbing merkezlerinde temizleyip temiz trafiği tüneller üzerinden yönlendirir.
OWASP Top 10, bot ve credential stuffing saldırılarını katman-7 kuralları ve davranışsal analizle saniyeler içinde engeller.
Volumetrik ve protokol bazlı saldırıları global scrubbing merkezlerinde temizleyip temiz trafiği tüneller üzerinden yönlendirir.
OWASP Top 10, bot ve credential stuffing saldırılarını katman-7 kuralları ve davranışsal analizle saniyeler içinde engeller.
Aktif SSL VPN oturumlarını canlı izleyin, tek tıkla bağlantıları sonlandırın, kullanıcı bazlı limitleri yönetin ve otomatik gruba geri eklemeyi planlayın.
FortiGate VDOM desteği, kullanıcı & grup senkronizasyonu, API tabanlı bağlantı ve cihaz sağlığı takibi.
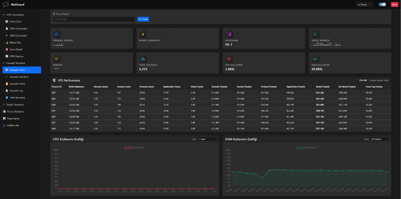
Ağ cihazlarınızı merkezi olarak yönetin; port durumlarını, politikaları ve otomatik konfigürasyon görevlerini takip edin.
Mesai dışı ve uzun süreli oturum raporları, HTML e-posta şablonları ve zamanlanmış gönderimler. Mail, Telegram ve Teams entegrasyonu.
Çoklu firma yönetimi, rol bazlı yetkilendirme, VDOM bazlı konfigürasyon ve senaryo bazlı cron planlaması.
Mesai ihlali, limit aşımı veya anlık risklerde mail, Telegram ve Teams üzerinden eş zamanlı bildirim alın.
Kullanıcı bazlı vardiya tanımlarıyla mesai dışı bağlananları otomatik düşürün, raporlayın ve yönetime bildirin.
FortiGate gruplarını senkronize edin, limit aşımında kullanıcıyı otomatik çıkarın ve yeni gün başında geri alın.
Birden fazla VDOM için kullanıcı ve grup verilerini ayrı ayrı toplayın, raporlarda karışıklığı önleyin.
VPN Yönetimi panelinden oturumu sonlandırın, kullanıcıyı gruba geri alın veya limitleri anında güncelleyin.
Firma, VDOM ve API bilgilerini ekleyin; cihazlarınızı dakikalar içinde bağlayın.
FortiGate kullanıcı ve gruplarını cron job’ları ile düzenli olarak senkronize edin.
Mesai çizelgesi, kullanıcı ve grup limitlerini belirleyin; NetGuard otomatik uygulasın.
VPN, firewall, raporlama ve lisans yönetimi panellerinin NetGuard üzerindeki gerçek ekran görüntülerini inceleyin.
VPN, firewall ve mesai otomasyonunu devreye almadan önce güvenlik ekiplerinin en çok merak ettiği konuları derledik.
Evet. Her FortiGate VDOM'u ayrı ayrı tanımlayabilir, ilgili firmaya bağlayabilir ve kullanıcı, grup ile raporlamayı karıştırmadan yönetebilirsiniz.
Evet. Günlük veya haftalık vardiya takvimleri oluşturabilir, kullanıcı veya grup bazlı limitler atayabilir, ihlal durumunda NetGuard'ın oturumu kesmesini ve kayıt altına almasını sağlayabilirsiniz.
NetGuard, mail, Telegram ve Microsoft Teams üzerinden gerçek zamanlı uyarılar gönderir. Mesai dışı bağlantılar, uzun süren oturumlar veya firewall eşik aşımları için tercih ettiğiniz kanalı seçebilirsiniz.
FortiGate bilgilerinizi ekleyip VDOM listesini çektikten sonra dakikalar içinde kullanıcıları senkronize edebilir, cron görevlerini planlayabilir ve raporlamayı devreye alabilirsiniz.
Ücretsiz deneme ile başlayın veya İzHost ekibiyle iletişime geçip kurumunuza özel bir demo planlayın.
Ücretsiz Denemeyi Başlat Satışla İletişime GeçHer firma için farklı VDOM yapılarını aynı panelden yönetin ve karışıklığı önleyin.
Mesai çizelgesi ve grup limitlerini gerçek zamanlı uygulayın, kullanıcıları otomatik yönetin.
Mail, Telegram ve Teams üzerinden eş zamanlı bildirim ve rapor akışı sağlayın.
Gelişmiş dashboard, detaylı raporlar ve aksiyon alınabilir uyarılarla süreci takip edin.





